ich möchte hier ein kleines Open-Source-Projekt vorstellen, das ich in den letzten Wochen aufgebaut habe und für Symcon-Anwendungen interessant sein dürfte.
In der Gebäudeautomation (insbesondere bei Beschattung, Markisen, Sonnensegeln, leichten Fassadenelementen etc.) ist Wind einer der kritischsten Umweltfaktoren.
Typische Probleme, die ich in bestehenden Lösungen gesehen habe:
-
reine Schwellwert-Logik („Wind > X m/s“)
-
starke Abhängigkeit von einzelnen Messspitzen
-
Fehlalarme bei Böen oder Richtungswechseln
-
mangelnde Nachvollziehbarkeit, warum ein Alarm ausgelöst wurde
-
wenig saubere Historisierung und Auswertung
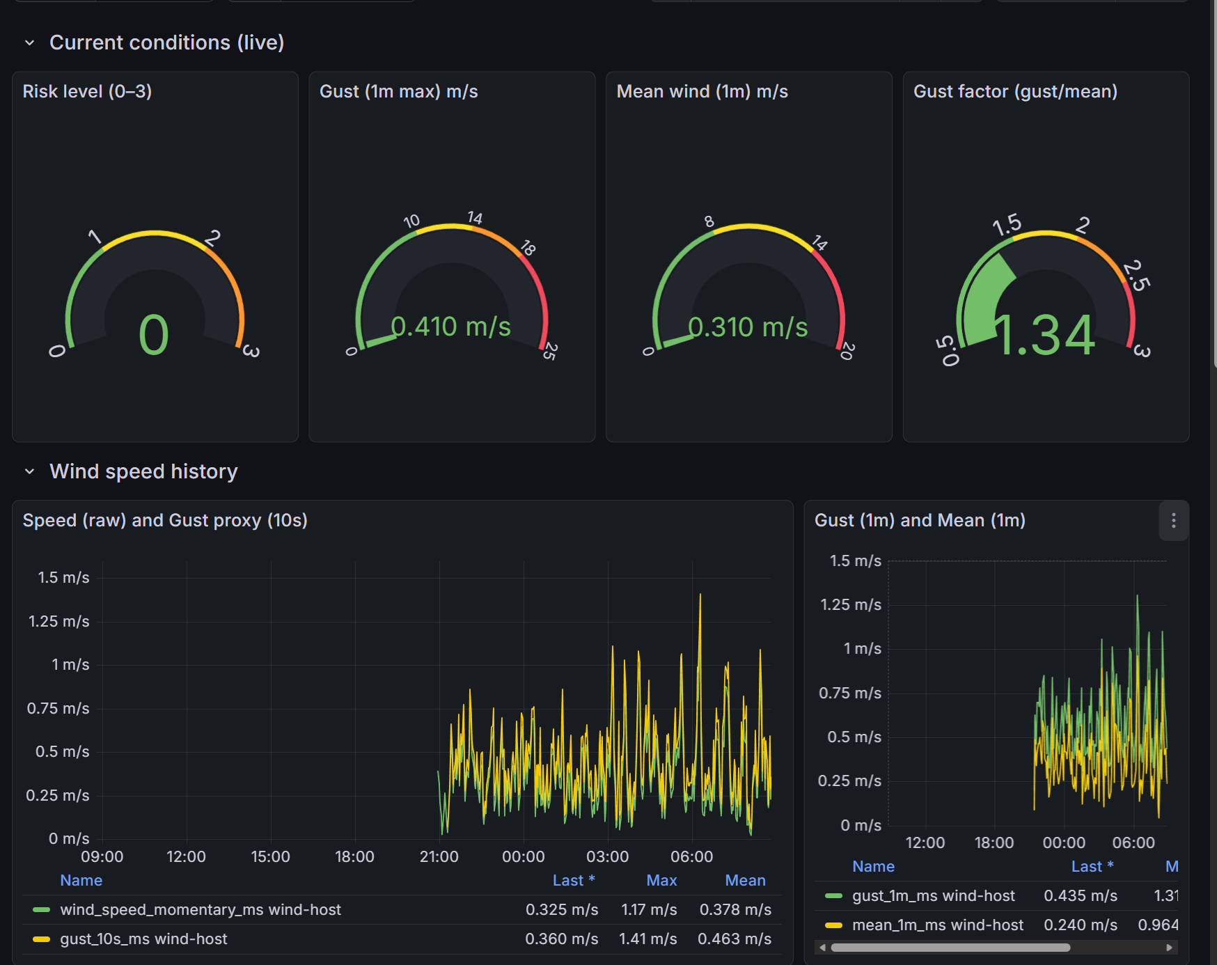
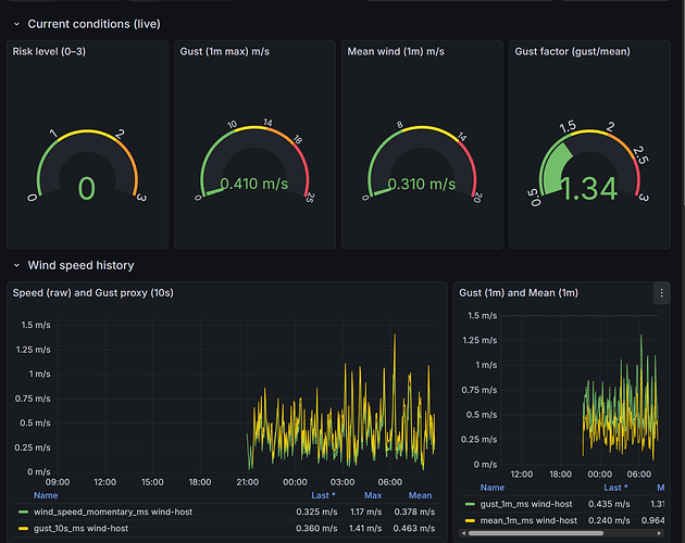
Entstanden ist ein kompletter Mess- und Auswertungs-Stack, der hochaufgelöste Winddaten aufnimmt, diese zeitlich und statistisch sinnvoll aggregiert, daraus einen mehrstufigen Risiko-Index berechnet, und die Ergebnisse visualisiert und alarmiert
Repository:
https://github.com/aagaag/wind-telemetry-cv7-oem
Wie funktioniert das technisch?
Datenfluss (vereinfacht):
Ultraschall-Windsensor
↓
Serial-to-IP (TCP)
↓
Python TCP-Reader
↓
Telegraf
↓
InfluxDB 2
↓
Flux-Tasks (Aggregation & Risiko)
↓
Grafana Dashboard + Alerts
Wesentliche Punkte:
-
Rohdaten (mehrere Messungen pro Sekunde) werden erfasst
-
daraus werden u. a. berechnet:
-
Böen (10 s, 1 min)
-
gleitende Mittelwerte
-
Böenfaktor
-
Richtungsstabilität (Vektor-Mittelwert, kein „360°-Artefakt“)
-
-
am Ende entsteht ein diskreter Risiko-Level (0–3):
-
0 = unkritisch
-
1 = Beobachtung
-
2 = kritisch (z. B. Markisen einfahren)
-
3 = akut / gefährlich
-
Alarme werden nicht auf Rohwerten ausgelöst, sondern auf diesen abgeleiteten, robusten Kenngrößen.
Visualisierung & Alarmierung
-
Grafana Dashboard (vollautomatisch provisionierbar)
-
Live-Werte
-
Zeitreihen
-
Ampel-Darstellung (grün / gelb / rot)
-
-
Grafana Alerting
-
saubere Eskalationslogik
-
E-Mail, Webhooks etc.
-
leicht erweiterbar (z. B. IP-Symcon, MQTT)
-
Verwendete Hardware
- CV7-OEM Ultraschall-Windsensor
Hersteller: LCJ Capteurs
Vorteile:
-
keine beweglichen Teile
-
sehr schnelle Reaktionszeit
-
hohe Langzeitstabilität
-
professionelle Qualität (Industrie / Meteorologie)
Die Anbindung erfolgt aktuell über Serial-to-IP (TCP), das NMEA-ähnliche Datensätze liefert.
Eine Integration in IP-Symcon wäre relativ einfach, z. B. über:
-
HTTP-Abfrage der InfluxDB
-
Webhook-Empfang von Grafana-Alerts
-
MQTT-Bridge
-
oder direkte Abfrage des Risiko-Levels (0–3)
Feedback, Fragen oder Ideen sind sehr willkommen.
Viele Grüße
aag
