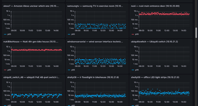
Nuki Ping-Zeiten sehr lang

Gibt es plausible Gründe, warum die Nukis extrem lange Ping-Antworten haben? Es stört nicht, aber es wundert mich…